Para acessar o relatório, primeiramente será necessário estar autenticado no RADAR

Após a autenticação, no menu lateral à esquerda vá em Relatórios, e selecione o relatório Dashboard de Vendas (Plugpharma)

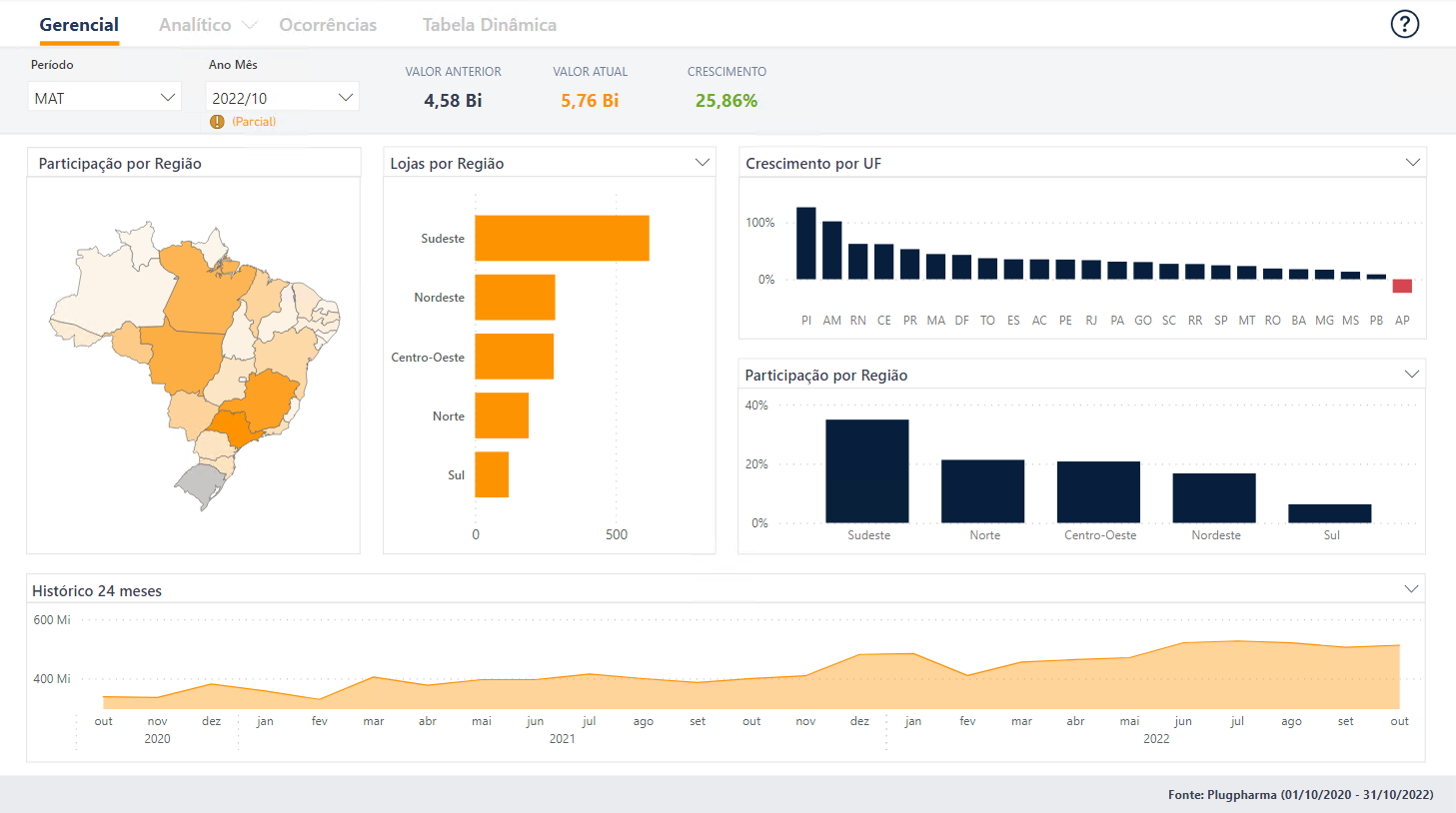
Este é o relatório de vendas:

Para navegar entre as páginas, basta selecionar o nome da página ao topo do relatório

Algumas páginas podem conter mais de uma opção de visualização. Nesses casos ao lado do nome da página terá uma seta identificando, e ao clicar serão exibidas conforme o exemplo da página Analítico abaixo:

Deixe um comentário para melhorar o artigo.