Para acessar o relatório, primeiramente será necessário estar autenticado no RADAR

Após a autenticação, no menu lateral à esquerda vá em Relatórios, e selecione o relatório Dashboard de Vendas (Plugpharma)


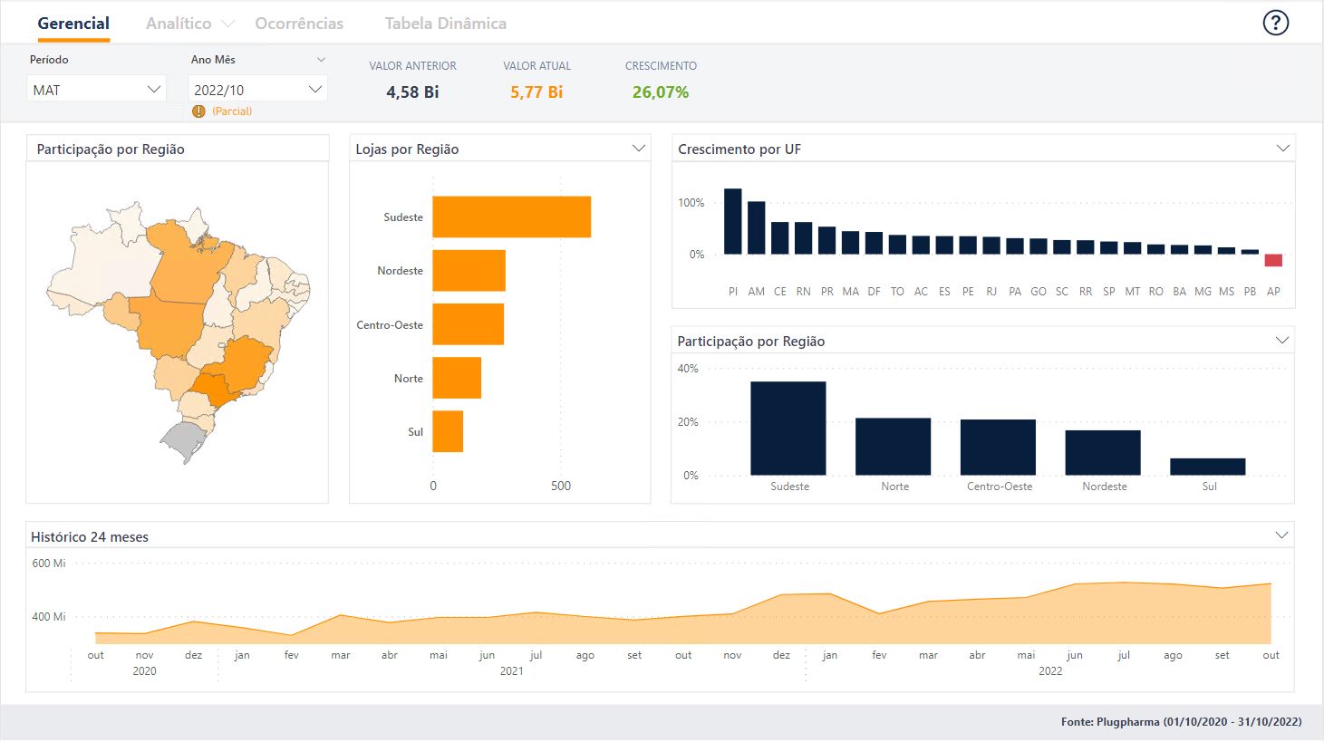
Visão Gerencial
Esta página do relatório tem como objetivo mostrar os indicadores de um ponto de vista mais macro e visual.

Vamos a a seguir passar por cada elemento gráfico da página.
Participação por estado (Mapa de calor)

Nesta visão temos então o Mapa de calor que conforme a representatividade dos estados, vão se destacando de forma gradual.
Número de lojas
Temos nesta visão número de lojas por diferentes agrupamentos, para entender a concentração e a evolução das lojas de diferentes perspectivas. Os agrupamentos podem ser alterados ao clicar sobre o título do gráfico que também funciona como um filtro conforme os exemplos a seguir:

Crescimento
Este gráfico permite avaliar o crescimento da Farmarcas por diversas perspectivas, basta clicar também sobre o título do gráfico assim como no gráfico de número de lojas que serão exibidas as opções de visualização.


Participação
Este tem gráfico já tem como objetivo apresentar a participação dentro da Farmarcas. Da mesma forma que os demais gráficos, basta clicar sobre o título do gráfico para visualizar as demais granularidades.

Histórico
Abaixo de todas as demais visões apresentadas, temos o gráfico de histórico para acompanhamento de evolução, e identificar tendências.
Ao clicar sobre o título do gráfico, outras opções de visualizações serão exibidas. Sendo elas:
Histórico 24 meses
Visualização dos 24 meses de dados fechados mês a mês, mais o mês em aberto.

Histórico Comparativo Mês
Visualização dos meses que compõe o ano comparados aos mesmos do ano anterior.

Histórico Crescimento
Visualização do histórico de crescimento dos meses atuais em relação aos mesmos no anterior.

Deixe um comentário para melhorar o artigo.